PerfDog成为微信官方指定小游戏&小程序性能测试工具

近期微信将PerfDog定为微信小游戏与小程序的性能测试官方推荐工具,公布了开发阶段评测标准。


近期微信将PerfDog定为微信小游戏与小程序的性能测试官方推荐工具,公布了开发阶段评测标准,开发者可以利用PerfDog进行性能数据获取。具体详情可查看微信官方文档。


文档地址:

https://developers.weixin.qq.com/minigame/dev/guide/performance/perf-mersure.html


“微信小游戏性能评测标准建立的初衷是希望能引导开发者优化相关性能数据,提升用户体验。评测标准根据小游戏整体的性能数据表现、玩家体验评价,结合操作系统、机型分档、网络条件等多种维度建立。”

—摘自《微信官方文档•小游戏》

 

PerfDog作为移动全平台性能测试分析工具,开发者可以利用PerfDog进行性能数据获取及分析,提升小游戏&小程序的性能和品质,点击链接可了解更多PerfDog相关信息。

以下将通过详细的操作指引,手把手教大家如何利用PerfDog测试微信小游戏&小程序。


1、登录PerfDog官网https://perfdog.qq.com/ ,根据您的PC平台选择想要下载的桌面应用程序

Windows平台:解压下载包,双击打开PerfDog.exe桌面应用程序。

Mac平台:直接运行dmg桌面应用程序。


2、打开手机USB调试并连接电脑

打开手机的USB调试功能(以华为手机为例):


打开手机的USB调试功能(以vivo手机为例):


连接电脑之后,在手机上允许手机进行USB调试:


允许后PerfDog客户端出现该提示,则代表手机连接电脑成功:


注意:

1)若连接有问题则按照此贴逐一排查:

https://bbs.PerfDog.qq.com/detail-128.html

2)特殊机型可查阅:

https://bbs.perfdog.qq.com/detail-127.html

 

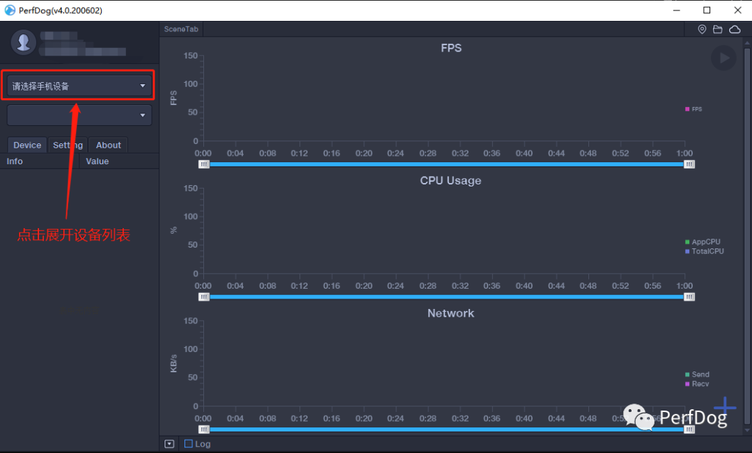
3、选择手机设备

选择设备:




选中后,第一次使用的手机会提示安装apk:



允许PerfDog在后台运行:



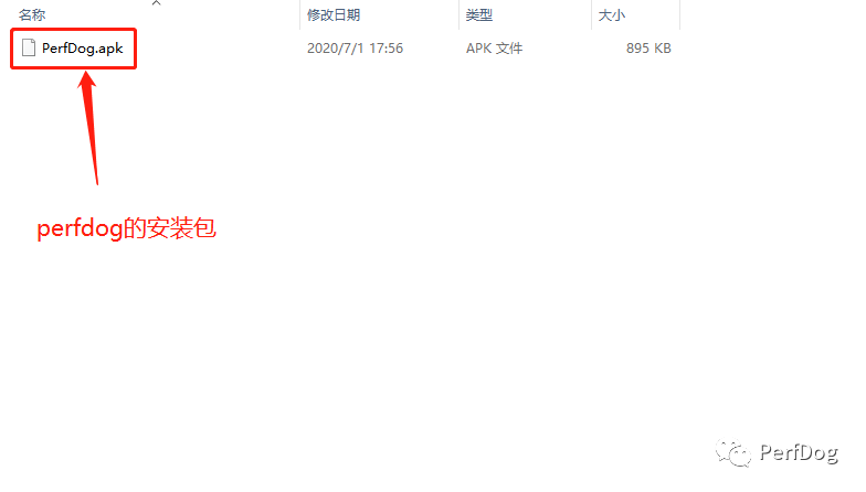
如果不小心没有安装APK,不用担心,也可以在PerfDog客户端的文件夹中手动安装apk:



如果需要手机界面悬浮测试数据则打开悬浮窗权限即可:


 

注意:如需使用WIFI测试,则手机与电脑必须连接在同一WIFI/热点下。


4、打开微信小游戏/小程序:

以微信小游戏为例:



5、打开小程序后,在客户端操作,鼠标悬浮在微信上,右侧高亮的进程就是需要测试的小程序:

技术说明Android微信小程序小游戏,会开启一个独立子进程运行,子进程用的是微信自己开发的浏览器内核,所以小程序小游戏测试子进程即可。更精准高阶测试FPS,请参考

FPS高阶功能-Android窗口与FPS的关系

https://bbs.perfdog.qq.com/?m=app&c=detail&a=index&id=201



 

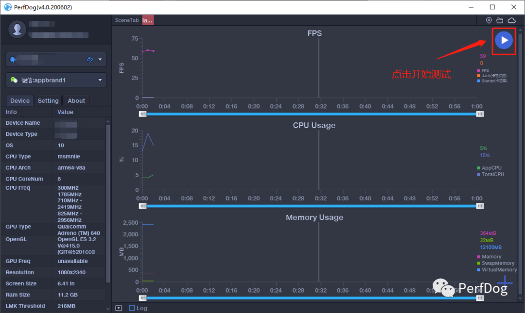
6、选中小程序后,点击右上角开始测试。

游戏画面:



PerfDog画面:



7、右下角可选择需测试的指标:

相应指标的解释:https://bbs.PerfDog.qq.com/article-detail.html?id=5





8、测试结束后,点击右上方的暂停,即可上传数据。





如果忘记开始也没关系,框选所需数据并点击右键也可以上传数据:



9、上传后就可以在PerfDog WEB 

(https://perfdog.qq.com/mydata/cases )上查看数据了:



Case详细页面:



10、也可以通过对比分析数据:

添加对比步骤:





对比页面:


如果您在使用PerfDog的过程中遇到任何问题或有任何建议,欢迎加入QQ交流群:228756853或在官方论坛中交流反馈。 更多PerfDog相关资讯和技术分享欢迎关注PerfDog公众号获取。




关于腾讯WeTest


腾讯WeTest是由腾讯官方推出的一站式品质开放平台。十余年品质管理经验,致力于质量标准建设、产品质量提升。腾讯WeTest为移动开发者提供兼容性测试、云真机、性能测试、安全防护等优秀研发工具,为百余行业提供解决方案,覆盖产品在研发、运营各阶段的测试需求,历经千款产品磨砺。金牌专家团队,通过5大维度,41项指标,360度保障您的产品质量。

最新文章
1让崩溃“说话”:AI如何在噪声中识别根因信号? 游戏行业面临长线运营转型,崩溃治理成为关键挑战。腾讯CrashSight平台推出AI驱动的三大创新方案,推动游戏质量保障进入智能时代。
2范式转移:LLM如何重塑游戏自动化测试的底层逻辑 在WeTest与徐汇游戏服务产业中心合办的一场以“游戏AI技术提效”为主题的前沿技术研讨中,腾讯专家展示了基于LLM的智能体如何为游戏测试注入“认知智能”,从而重新定义自动化测试的边界与价值。
3「低成本、高质高效」WeTest AI翻译限时免费 如何突破语言壁垒,让游戏内容原汁原味地触达全球玩家?腾讯WeTest团队在提供LQA外,推出的AI翻译服务,正为这一难题提供全新解法。项目可根据自己的项目情况,选择适合的业务。
4共探游戏产业新未来,AI与云发行成提效增值核心引擎 由徐汇区文化和旅游局指导,腾讯WeTest等联合主办的“解锁游戏提效增值新范式”专场分享会成功落幕。活动聚焦游戏产业最前沿的AI与云技术,吸引了近百位游戏、金融、泛互联网行业从业者参与。
5游戏性能测评数据“上新” 一图读懂逐点半导体与腾讯PerfDog联合打造的 “帧生成”指标 逐点半导体与腾讯PerfDog联合打造的 “帧生成”指标,一图带你读懂!
购买
客服
反馈